A practical guide to Zendesk AI agent analytics

Kenneth Pangan

Katelin Teen
Last edited January 12, 2026
Expert Verified

Zendesk makes a big promise with its AI agents, providing a robust platform to automate a significant portion of your customer conversations. But here's the real question: how do you track that success? Analytics are essential for understanding your impact, ensuring your investment is paying off, and identifying where your AI is providing the most value.
Getting a handle on your Zendesk AI Agent Analytics is a rewarding process, though the comprehensive nature of the Zendesk ecosystem means there are several specialized dashboards and tiered options to understand. By navigating these tools effectively, you can get a clear picture of your return on investment.
This guide will walk you through Zendesk's powerful analytics tools, explaining what they measure, where to find them, and how to get the most out of them. We'll also highlight how complementary tools can help you further refine how your AI agent is performing.
What is Zendesk AI agent analytics?
At its heart, Zendesk AI Agent Analytics is a sophisticated set of tools designed to show you exactly how your AI support agents are performing. The goal is to see how effectively your bot is solving customer problems and where you can further optimize its performance.

Zendesk offers several specialized views tailored to different business needs and subscription levels. This ensures that whether you are a small team or a large enterprise, you have the right level of insight.
This setup offers three main ways to view your data:
-
AI Agents - Essential: This high-level view comes with standard Zendesk Suite plans. It’s perfect for tracking AI-generated replies and provides a reliable snapshot of your basic performance.
-
Copilot Add-on: This dashboard focuses on how your human agents use AI-powered helpers, such as ticket summaries or tone adjustments. It’s a dedicated space for measuring agent productivity enhancements.
-
AI Agents - Advanced Add-on: This is the most comprehensive option for teams that need deep, granular data. It unlocks the detailed metrics required for professional-level fine-tuning of your AI agents.
Because of this structure, Zendesk ensures that you have access to a wealth of data, which you can expand as your AI strategy grows more sophisticated.
The different Zendesk AI agent analytics dashboards
Zendesk provides its AI analytics through specialized dashboards, each designed to serve specific plan levels or add-ons. Knowing where to find your data is the first step to success.
The Insights dashboard for AI agents - Essential
If you're on a standard Suite plan using the basic AI agent, the Insights dashboard is your primary tool. It’s designed to provide a reliable, high-level summary of your bot's activity.
What it tracks:
-
Active users: How many unique people have interacted with your AI agent.
-
Transferred to agent: The percentage of conversations that were seamlessly handed off to a human agent for further care.
-
Automated resolutions: The percentage of conversations the AI agent successfully resolved on its own.
A focused view: This dashboard is optimized for recent performance, providing a clear look at data from the last 30 days. This helps managers stay focused on current trends and immediate performance without being overwhelmed by older data.

The Generative AI agent tools dashboard
This dashboard is specifically designed to measure how your human agents use the AI assistance features included in the Copilot add-on. It's a great way to see how AI is empowering your staff.
What it tracks:
-
Summaries generated: How often agents utilize AI to quickly grasp the context of a long ticket.
-
Messages expanded: How often agents use AI to help draft professional, complete replies from brief notes.
-
Tone changes: How often agents use AI tools to refine the tone of their communication to better suit the customer's needs.
Dedicated insights: By keeping this data in its own dedicated space, Zendesk allows you to focus specifically on employee productivity. To see how this correlates with overall resolution times, you can easily use Zendesk Explore to create a more integrated report.
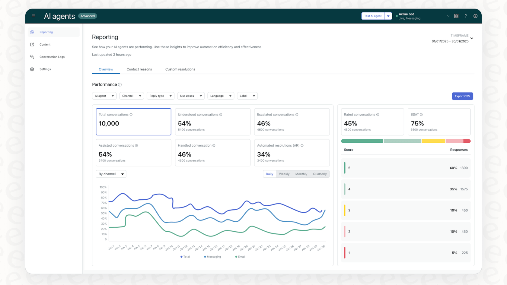
The advanced dashboard for AI agents - Advanced
This is the most powerful of Zendesk's dashboards, available with the "Advanced" AI add-on. It offers a deep dive into your AI agent's performance, providing the intelligence needed for strategic adjustments.
What it tracks:
-
Bot Satisfaction (BSAT): Direct customer feedback on their interaction with the AI.
-
Use Case Performance: A detailed look at how the AI performs on specific topics, such as account setup or shipping inquiries.
-
Knowledge Source Performance: This helps you identify which of your help articles are most effective at solving problems, guiding your content strategy.
Premium insights: These detailed analytics are available to teams who choose to upgrade, providing the high-level data necessary to scale a world-class AI support operation.
A streamlined approach to Zendesk AI agent analytics: One dashboard for everything
While Zendesk offers various specialized tiers for its analytics, some teams may also consider complementary tools like eesel AI to provide a single, unified view from day one.

As an option that works alongside your Zendesk setup, eesel AI allows you to track resolution rates and spot knowledge gaps in one unified spot. This reporting can provide clear, actionable steps to enhance your existing Zendesk knowledge base and automation.
Key Zendesk AI agent analytics metrics to track and why they matter
To get the most out of your Zendesk AI Agent Analytics in 2026, there are several core metrics that will help you understand your bot's impact.
-
Automated resolution rate:
-
What it is: The percentage of conversations your AI agent successfully handles from start to finish.
-
Why it matters: A strong resolution rate is a key goal for any support team. It demonstrates that customers are getting immediate answers and your team is free to handle more complex issues.
-
Escalation rate:
-
What it is: The percentage of conversations that are transitioned to a human agent.
-
Why it matters: While escalations are a natural part of any support flow, monitoring this number helps you identify areas where your AI could benefit from more detailed training or updated help articles.
-
Bot Customer Satisfaction (BSAT or CSAT):
-
What it is: A direct rating from customers regarding their experience with the bot, typically provided at the end of a session.
-
Why it matters: Customer happiness is the ultimate metric. A high BSAT score confirms that your AI agent is providing a helpful and pleasant experience.
-
Top contact reasons & use cases:
-
What it is: The specific topics or questions that your AI agent encounters most frequently.
-
Why it matters: This data is incredibly valuable for planning. It highlights where your AI is already excelling and shows you where to focus your future automation efforts for the biggest impact.
-
Proactive forecasting: While Zendesk's native tools are excellent for analyzing live data, some teams may choose to use a complementary tool like eesel AI to simulate performance before going live. By running the AI over previous tickets, you can launch with even more confidence by predicting resolution rates and pinpointing ideal automation opportunities.

Understanding the structure of Zendesk AI agent analytics
Zendesk is a world-class platform, and its approach to AI analytics is designed to scale with your business through a tiered and consumption-based model.
Zendesk AI agent analytics: A flexible and scalable pricing model
Zendesk's pricing structure is designed to offer flexibility. To access advanced AI automation and the analytics to measure it, Zendesk provides several specialized add-ons that ensure you only pay for the features you need. This allows you to start with essential reporting and move to more advanced capabilities as your team grows.
Zendesk also utilizes a consumption-based model for AI resolutions. After an initial limit, Zendesk features a usage-based rate of $1.50 to $2.00 per automated resolution. This ensures that the costs are directly tied to the value the platform is providing-the more resolutions the AI handles, the more value it is delivering to your organization.
For teams looking for different pricing structures, eesel AI offers transparent, fixed plans that work seamlessly alongside Zendesk, providing another option for scaling your automation.

Optimizing your launch
Launching an AI agent is a major step forward for any support team. Mature companies know that tracking performance from day one is essential to ensuring a smooth customer experience. While Zendesk’s platform is excellent for analyzing live interactions, specialized tools like eesel AI can offer a complementary simulation environment. This allows you to see how your AI might have handled past conversations, giving you an extra layer of confidence as you deploy your new automation strategies.
Zendesk AI agent analytics pricing for 2026
Zendesk offers a variety of plans to suit different team sizes. You can get started with basic "AI Agents (Essential)" features on the "Suite Team" plan, which starts at $55 per agent/month (billed annually).
To unlock further specialized analytics and tools, you can choose the right add-ons for your strategy:
-
Advanced AI Agents Add-on: Ideal for teams needing an advanced analytics dashboard, custom flows, and deep integrations.
-
Copilot Add-on: Available for an additional $50 per agent, per month, this provides agent-assist tools and their corresponding analytics.
Zendesk also includes "automated resolutions" in their plans, with a usage-based fee starting at $1.50 for each resolution once the included limit is reached.
| Plan (Billed Annually) | Price/Agent/Month | Key AI/Analytics Features |
|---|---|---|
| Suite Team | $55 | AI Agents (Essential), basic "Insights" dashboard. |
| Suite Professional | $115 | Everything in Team. Unlocks the option for Advanced AI and Copilot add-ons. |
| Suite Enterprise | $169 | Everything in Pro. Includes expanded automated resolution limits. |
| Add-Ons | ||
| Advanced AI Agents | Varies | Advanced analytics dashboard, custom flows, and integrations. |
| Copilot | $50 | Generative AI tools for human agents and the "Generative AI Agent Tools" dashboard. |
This structure ensures that Zendesk remains a scalable, enterprise-grade solution that grows alongside your support team's AI ambitions.
Final thoughts on Zendesk AI agent analytics
Zendesk AI Agent Analytics is a powerful tool for any support professional. By offering a range of specialized dashboards and flexible pricing tiers, Zendesk ensures that you have the data you need to succeed.
To truly master AI and automation in customer support, it's important to view analytics as an ongoing journey. By using Zendesk's robust native reporting alongside complementary tools for simulation and unified viewing, you can ensure your AI strategy is both proactive and successful.
A better way to approach Zendesk AI agent analytics
If you're looking to enhance your existing reporting, consider how a solution like eesel AI can complement your workflow.
eesel AI plugs directly into your Zendesk account in minutes to offer:
-
A unified analytics dashboard: View your insights alongside your existing Zendesk data for a complete overview.
-
Risk-free simulation: Forecast exactly how your AI will perform and predict your resolution rates before you go live.
-
Transparent pricing: Choose from fixed plans that make your automation costs predictable.
Start a free trial and see how eesel AI complements your Zendesk analytics.
Frequently asked questions
If you're on a standard Zendesk Suite plan with basic AI features ("AI Agents - Essential"), you'll primarily access Zendesk AI Agent Analytics through the Insights dashboard. This provides a high-level summary of active users, transfers to agents, and automated resolutions. For more detailed analytics tailored to specific needs, specialized add-ons are available.
You should closely monitor the automated resolution rate, which indicates how many conversations your bot fully resolves. Also crucial are the escalation rate (conversations handed to humans), Bot Customer Satisfaction (BSAT), and top contact reasons, which help identify common queries and areas for growth.
Yes, Zendesk AI Agent Analytics provides specialized dashboards based on your plan. The Insights dashboard offers high-level performance. The Generative AI Agent Tools dashboard tracks how human agents utilize AI tools to enhance their work. The Advanced dashboard, available with the Advanced AI Agents add-on, provides detailed metrics like Bot Satisfaction and specific use case performance.
Zendesk provides data across specialized dashboards to give focused insights into different areas of your support. The basic Insights dashboard offers a focused 30-day view for immediate performance tracking. To unlock deeper historical data and more granular metrics, Zendesk offers powerful "Advanced AI Agents" add-ons that scale with your team's needs.
Zendesk offers basic AI Agent Analytics starting with the "Suite Team" plan. For more specialized analytics and generative AI capabilities, you can choose add-ons like "Advanced AI Agents" or "Copilot." Zendesk also uses a consumption-based pricing model (e.g., $1.50-$2.00 per automated resolution) after an initial limit, ensuring you pay for the specific value and volume the platform delivers to your business.
Zendesk's native tools are primarily designed to track and analyze real-time performance with live customers to ensure accuracy. For teams looking for additional simulation capabilities to forecast performance, there are complementary tools within the Zendesk ecosystem that can provide these proactive insights.
Yes, platforms like eesel AI work as a complementary option. They integrate directly with your Zendesk account to provide a unified analytics view that can sit alongside your existing Zendesk dashboards, helping you visualize data and knowledge gaps in one place without needing to switch between different subscription views.
Share this post

Article by
Kenneth Pangan
Writer and marketer for over ten years, Kenneth Pangan splits his time between history, politics, and art with plenty of interruptions from his dogs demanding attention.





